Appearance
Overview ​
Your Podcast's Performance Dashboard ​
The Overview tab is your central hub for understanding your podcast's performance. It shows your current visibility, how you compare to competitors, and where opportunities exist for growth.

To access: Click Traction in the sidebar — the Overview tab is shown by default.
Podcast Overview & Next Step ​
At the top of the page you'll find your podcast's essential information — cover art, title, author, and description — along with an SEO Report button that generates a downloadable summary report of your podcast's current SEO performance.
In the top-right corner, the Next Step card highlights your most impactful recommended action with its expected impact percentage. This is a quick prompt showing what to focus on right now. For a full list of recommendations, visit Command Center.
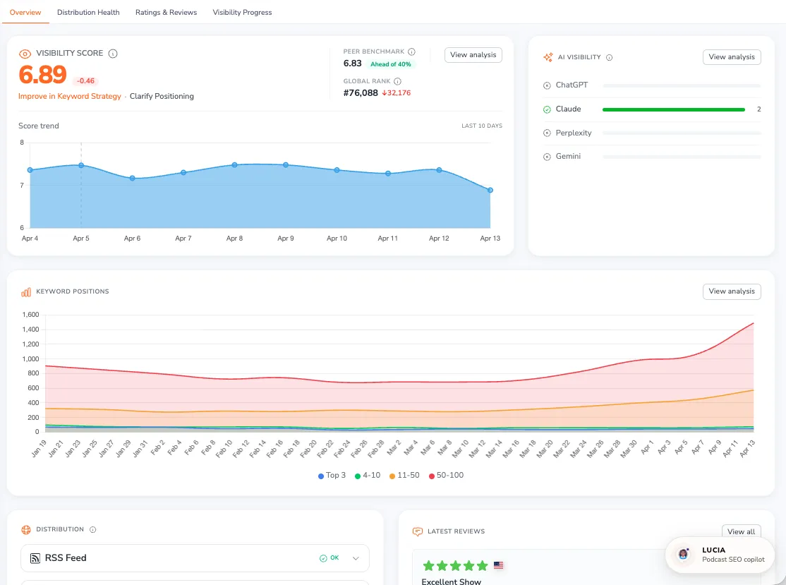
Visibility Score ​
The most prominent element on your dashboard is the Visibility Score — a number on a 0-10 scale that measures how discoverable your podcast is across Apple Podcasts, Spotify, Amazon Music, and YouTube Music.
The score combines four factors:
- Chart Rankings (highest weight) — Your positions in platform charts
- Editorial Features (highest weight) — Appearances in curated collections and editorial recommendations
- Search Score (moderate weight) — How many keywords you rank for and at what positions
- Content Optimization (lowest weight) — Publishing recency and consistency
Next to your score you'll see the daily change (e.g., -0.05), showing how your visibility shifted since yesterday. Below that, your Visibility Rank shows where you stand among all indexed podcasts (e.g., #467,912 among 4M+ podcasts). A lower rank number means higher visibility.
The Score trend chart tracks your score over time so you can see the impact of your optimization efforts at a glance.
Click View Analysis to open Visibility Progress, which breaks down exactly how each component contributes to your score.
For a deeper explanation of how the score is calculated, see Visibility Score Explained.
Competitors ​
Below the score chart you'll see your tracked competitors displayed as avatars, along with a comparison between your Visibility Rank and your best competitor's rank. From here you can:
- Add competitors using the + button to search Apple Podcasts
- Compare performance at a glance through the rank comparison
- Click View Analysis to jump to Competitive Analysis for detailed head-to-head insights
Content & SEO / Keyword Footprint ​
This row contains two side-by-side panels:
Content & SEO ​
Shows your SEO Score (0-100) — a measure of how well your podcast metadata is optimized for search discovery. Below that you'll see your podcast's category tags. Click View SEO Analysis to get detailed recommendations in Planner.
Keyword Footprint ​
A chart showing how many keywords your podcast ranks for over time, broken down by platform (Apple Podcasts, Spotify, Amazon Music, YouTube Music). Click View Detailed to explore your full keyword rankings in Show Visibility.
Distribution ​
Shows your RSS feeds and platform availability (Apple Podcasts, Spotify, Amazon Music, YouTube Music). Each entry displays its status:
- Active — Feed or platform listing is live
- Redirected — Feed redirects to another URL
- Issues — Problems detected (shown with a red badge and warning tooltip)
PodSEO flags two common distribution problems:
- Multiple active RSS feeds — Having more than one active feed causes stats discrepancies and can lead to lost subscribers. You should consolidate to a single feed.
- Duplicate platform listings — If your podcast appears more than once on a platform (e.g., two Spotify listings), your reviews, ratings, and search results get split between them, weakening your visibility. The tooltip will recommend deleting the duplicate.
Click Check Feed Health to run a full diagnostic in Feed Health Check.
Editorial Presence / Chart Rankings / Top Ratings ​
Editorial Presence ​
A summary of your podcast's editorial visibility:
- Featured — How many editorial lists currently feature your podcast
- Dropped — Recently lost editorial placements
- Web Links — Mentions across the web
- Directories — Directory listings
Click View All to see full details in Editorial Presence.
Chart Rankings ​
Shows your current chart positions across platforms. If your podcast isn't charting, you'll see an option to Explore Charts to browse Platform Charts.
Top Ratings ​
Your podcast's ratings on Apple Podcasts and Spotify, displayed as star ratings with numeric scores.
Latest Reviews ​
The bottom of the page displays your most recent listener reviews, including star ratings, review titles, and full text. Click View All to see your complete review history in Ratings and Reviews.
